Clusters
Connect, monitor, and manage the infrastructure that powers your team.
Overview
Clusters are the backbone of VOLT. Each cluster is a machine — your personal computer, a spare server, or a dedicated host — that runs the services your team needs to store data and execute analyses.
When you connect a cluster, VOLT automatically deploys four services on it:
| Service | Purpose |
|---|---|
| MongoDB | Stores simulation listings, sub-listings, metadata, and all structured data |
| MinIO | Block storage for 3D models, .msgpack files, and other binary assets |
| Redis | Caching and real-time data (used for sessions, queues, etc.) |
| Daemon | The agent that communicates with the VOLT server and orchestrates operations |
VOLT itself does not store your data. Everything lives on your team's clusters. The VOLT server acts as a proxy — when a user requests data through the UI, it forwards the request to the appropriate cluster daemon. This design makes the platform horizontally scalable: if you need more resources or storage, simply add another cluster.
Cluster Listing
The main view shows all clusters connected to your team, with real-time status badges indicating their current state.

Possible cluster statuses:
| Status | Meaning |
|---|---|
| Connected | Cluster is online and all services are healthy |
| Waiting for Connection | Enrollment token generated, waiting for the daemon to connect |
| Disconnected | Cluster was previously connected but is currently unreachable |
| Updating | Cluster services are being updated |
| Deleting | Cluster is being removed |
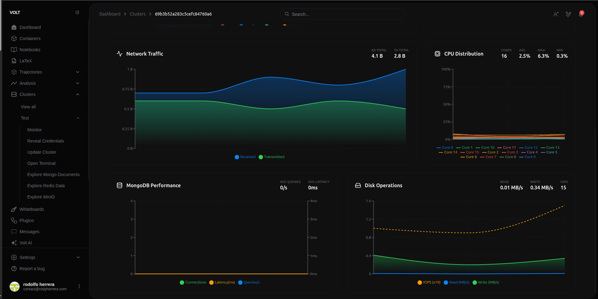
Monitoring Dashboard
Each cluster has a monitoring dashboard that provides real-time visibility into resource usage and service health.

The dashboard includes:
- CPU Usage: Current processor utilization across all cores.
- RAM Usage: Memory consumption relative to total available memory.
- Disk Usage: Storage consumption on the cluster's file system.
- Response Time: Latency of the daemon's heartbeat and API responses.
- Database Performance: Query metrics for MongoDB and Redis.
Redis Explorer
The Redis Explorer lets you browse the key-value store running on your cluster. You can inspect keys, view their values, and understand what data is being cached or queued.

Additional Features
- Remote Terminal: Open an SSH-based terminal session to your cluster directly from the browser.
- File Explorer: Browse the cluster's file system and manage files.
- Service Discovery: VOLT automatically detects and tracks the health of all four services.
- Encrypted Credentials: All cluster credentials and enrollment tokens are encrypted at rest.